Limity skrzynki e-mail pozwalają kontrolować ilość zajmowanego miejsca na serwerze oraz liczbę wysyłanych wiadomości. To bardzo przydatne rozwiązanie, szczególnie w firmach, które:
- posiadają wielu pracowników,
- tworzą skrzynki typu biuro@, sprzedaz@, kontakt@, ania@, marek@
- chcą uniknąć sytuacji, w której jedna skrzynka zajmuje całą przestrzeń dyskową,
- chcą zabezpieczyć się przed masową wysyłką e-maili.
Dzięki limitom administrator ma pełną kontrolę nad wykorzystaniem zasobów, a poczta działa stabilnie i bezpiecznie.
Poniżej znajdziesz instrukcję, jak zmienić limit skrzynki e-mail w panelu DirectAdmin.
Zmiana rozmiaru i limitów w skrzynce e-mail
1. Zaloguj się do panelu DirectAdmin
Zaloguj się do panelu administracyjnego swojego hostingu (cal.pl/panel) lub poprzez Centrum Klienta.
Jak zalogować się do DirectAdmin przez Centrum Klienta?: Jak zmienić rozmiar skrzynki e-mail?2. Przejdź do sekcji „Konta E-mail”
Rozwiń zakładkę „Zarządzanie pocztą e-mail” i kliknij „Konta e-mail„. To tutaj zarządzasz wszystkimi skrzynkami przypisanymi do danej domeny.

3. Wybierz domenę
W prawym górnym rogu wybierz domenę, w której znajduje się Twoja skrzynka.

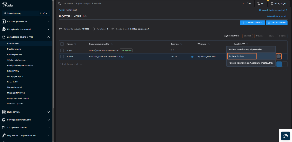
4. Wybierz opcję „Zmiana limitów”
Kliknij ikonę trzech kropek po prawej stronie wybranej skrzynki, a następnie kliknij „Zmiana limitów„.

Ustaw odpowiednie wartości:
- Rozmiar skrzynki (MB) – maksymalna ilość miejsca, jaką może zajmować dana skrzynka.
- Dzienny limit wysłanych wiadomości – maksymalna liczba e-maili, które konto może wysłać w ciągu doby.

Po uzupełnieniu kliknij „Zapisz„.
Nowe limity zaczną obowiązywać od razu.
Co oznacza ustawienie maksymalnych wartości?
Jeśli w ustawieniach skrzynki e-mail domyślnie zaznaczony jest maksymalny Rozmiar skrzynki (MB) oraz maksymalny Dzienny limit wysłanych wiadomości,
to oznacza, że dana skrzynka:
- może zająć maksymalną powierzchnię hostingu, jaka jest dostępna w ramach Twojego konta,
- może wysyłać maksymalną liczbę wiadomości dozwoloną dla danego serwera.
Innymi słowy – skrzynka nie ma indywidualnych ograniczeń i korzysta z pełnych limitów hostingu.