Do czego służy E-mail Tracking?
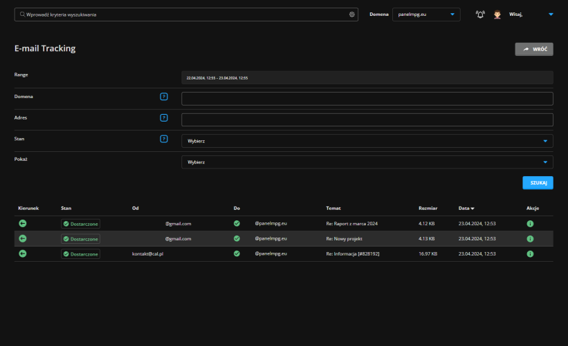
E-mail Tracking w DirectAdmin służy do monitorowania aktywności związanej z e-mailami wychodzącymi i przychodzącymi oraz z wszelkimi błędami, jeśli takie występują. W narzędziu można sprawdzić szczegółowe informacje na temat konkretnych e-maili:
- nadawcę i odbiorcę
- tytuł wiadomości
- datę wysłania / odebrania
- rozmiar
- stan (dostarczone, odroczone, błąd)
Jak sprawdzić status swoich e-maili?
E-mail Tracking znajduje się w DirectAdmin. Zaloguj się do swojego serwera na panel.cal.pl.
Z menu zakładek wybierz „Zarządzanie pocztą E-mail„, a następnie „Śledzenie e-mail„.


Za pomocą dostępnych pól możesz precyzyjnie filtrować swoje wiadomości według wybranej domeny lub adresu e-mail, a także na podstawie ich statusu oraz tego, czy też pokazać maile wysłane czy odebrane.
Po kliknięciu ikony „i” w akcjach przechodzimy do szczegółowego statusu danej wiadomości.

Jeśli mamy problem z wysłaniem / odebraniem wiadomości, to szczegółowych informacjach w trackingu e-maili możemy znaleźć potencjalną przyczynę problemów z wysłaniem / odebraniem wiadomości.